
S&Box Server Hosting
The best and only S&Box Server Hosting on some of the most powerful hardware in the world, supports all games!
No overselling or hidden gimmicks
24/7 human support, no AI
Easy to manage, hard to outgrow




Development Server



Starter



Growing Community



Turbo
All Physgun servers instantly deploy on the fastest hardware available with dedicated resources.
Included with
every plan
Premium S&Box Server Hosting
Experience the best S&Box server hosting with instant setup, powerful features, and unmatched performance for your sandbox creations.

Exclusive Package Manager
One-Click S&Box Gamemode & Map Installation
Skip the manual setup. Our purpose-built S&Box package manager lets you install any gamemode or map from sbox.game directly through the game panel - no SFTP uploads, no command line, and no waiting around for downloads to finish.
Instant Gamemode Deployment.
Install S&Box gamemodes like sandbox, DXRP, and community creations straight from your control panel - packages are fetched, installed, and ready to host the moment you click.
Maps from sbox.game in Seconds.
Browse the entire sbox.game map catalog and load any map onto your S&Box server without leaving the panel. No more SFTP, no more manual file management - just pick, click, and play.

Next-Gen Server Management
Advanced S&Box Control Panel
Take full control of your S&Box dedicated server with our cutting-edge management interface designed specifically for sandbox game hosting and Source 2 optimization.
Exclusive QoL Features.
Purpose-built enhancements you won't find anywhere else, from Source 2 performance optimizations to real-time download progress for content, making server management effortless.
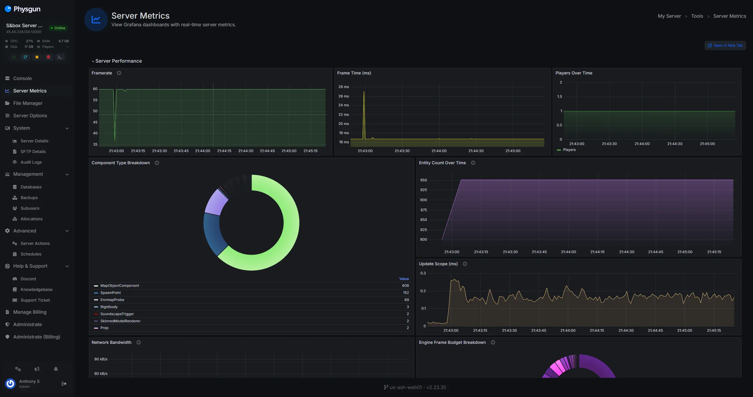
S&box Server Metrics.
Track player count, resource usage, invoke timings and so much more with our exclusive in-depth Server Metrics.

Built for Studios & Communities
Production-Ready Deployment
We work directly with game studios and community creators to deploy production-grade S&Box servers, ensuring your gamemodes and custom content run flawlessly at scale.
Seamless Content Deployment.
Deploy content via SFTP or Git, or just point your server at any gamemode and map on sbox.game - it's that simple. Your server, your content, no restrictions.
Studio-Grade Infrastructure.
Trusted by game studios to run production S&Box servers. We're the first & only host with the technical expertise to run S&Box natively on Linux - no compatibility layers, just raw performance your players can feel.

Bulletproof Protection
DDoS Protection & Security
Keep your S&Box server online and protected with our Bulletproof DDoS protection and security features designed for uninterrupted sandbox gameplay.
Advanced DDoS Mitigation.
Multi-layer, redundant DDoS Protection is included with every S&Box Server, equipped with extremely advanced traffic filtering that ensures legitimate players always have a strong connection.
Containerized & Sandboxed.
Every server is containerized and sandboxed within its own environment to ensure your data integrity is safe and secure.
Here she is. The Physgun Panel.
Packed to the brim with real features, and yes we do mean real features dedicated to your S&Box server.
Audit Logs
Track every panel action made on your server with detailed logs, offering complete transparency and accountability.
File Manager
Manage your server files efficiently with an intuitive interface, complete with bookmarking to get to those deep rooted config files!
Backups
Automated and manual backup options to keep your data safe and recoverable, ensuring you never lose critical files.
SFTP Access
Secure file transfers with SFTP access, ensuring a safe and encrypted method to upload and download server files.
Subusers
Making a server with friends or a team? Our panel allows you to have precise permission control over subusers!
Config Editor
Easily edit your server config files without the hassle of having to look up the options yourself!
Databases
Easily create, manage, and maintain databases for your server, optimizing your performance and data integrity.
Scheduler
Schedule tasks like auto restarts or server maintenance, automating essential processes to keep your server running smoothly.
FAQ · Frequently. Asked. Questions.
New to owning a Physgun server? No problem — we got you covered with a helpful FAQ to get you started. If you have more questions, don't hesitate to reach out — we're happy to help!
Featured Articles
Ready to launch your S&Box server?
Launch a no lag, high performance S&Box server in seconds.



